
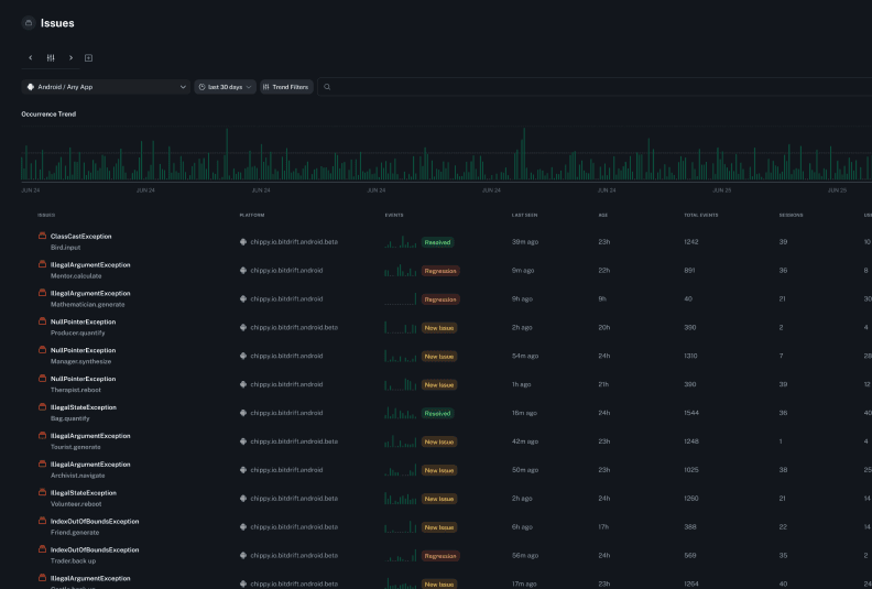
Crashes are just
the tip of the iceberg
Stack traces only tell part of the story. Get full context on crashes, with logs, session replays, and spans.

Logs give you the big picture story
An in-depth timeline view lets you see exactly what was happening before, during, and after a crash. Diagnose issues fast, and focus on shipping a fix.
Session replay shows you what the user saw
Replay user sessions to visually diagnose issues and understand the steps leading up to a crash without needing to ask for more context from the user.
Spans help
identify bottlenecks
Trace every tap, load, and async call in real time. Customize spans on the fly and debug performance without shipping new code.
Ready to get started?
Start your trial!


bitdrift crash and issue reporting tour
Peter Morelli, CEO at bitdrift